八大特性增强丨平安云管理平台PA CMP 5.0助力企业多云环境一体化管理

互联网
2020
06/23
11:18
分享
评论

随着企业云化战略推进,多云共存已变成常态。越来越多企业的IT策略从各个业务系统云化构建,演进至将多个已有云以及虚拟化环境整合优化。因此,企业希望能通过一体化的管理平台,实现多云环境、异构环境的统一资源管理,统一运营运维管理,助力企业的资源、流程以及管控能力在云战略中持续优化。

近期,平安发布了云管理平台PA CMP 5.0。作为平安云管理平台的新版本,PA CMP 5.0提供八大特性增强,在资源管理方面,全面提升多云与异构资源融合纳管能力,提供面向业务的资源服务能力;在管理智能化方面,对成本管理、监控管理以及IT运维管理等进行了全方位增强;此外还将平安集团在金融合规管理、AI智能运维等方面的创新实践通过模块化能力整合进PA CMP 5.0。

依托实践,平安为五大生态客户提供私有云整体解决方案

依托多年综合金融集团IT云化的深耕与实践,平安打造出企业级的私有云解决方案。平安私有云解决方案通过自研的云服务平台PA Stack以及云管理平台PA CMP,帮助客户更加高效地上云,使用云,以及管理云。

作为平安私有云解决方案的核心组件,PA CMP在实现多云和异构一体化资源管理的基础上,同时支持IT资产管理,自动化运维,以及面向业务资源服务的持续创新,帮助企业有效提升上云的商业价值。自推出市场以来,PA CMP已经赋能集团五大生态圈,服务包括金融、智慧城市、医疗、地产、汽车等行业客户优化云资源管理,助力客户实现多云战略落地。

PA CMP采用Spring Cloud微服务技术架构,能够实现灵活的弹性节点部署,即根据用户的使用规模及部署资源情况,将微服务自由组合或拆分部署,同时也支持容器部署。

PA CMP采用插件化设计,可以对接和管理多套私有云,公有云以及虚拟化的云管平台,并且支持二次开发,用户可以根据自身需求开发相应插件。此外,PA CMP提供标准的Restful API,方便与客户现网系统以及未来扩展系统进行集成。

图1.jpg

PA CMP 四大关键能力应对企业云管理不同场景

云管理平台本质是构建统一云资源池,并将云资源映射到企业IT与业务管理流程的支持平台,帮助流程管理中不同的角色解决使用云,管理云以及IT治理的问题。

PA CMP着重在不同角色、不同管理场景下的方案能力持续优化,包括:云服务管理场景,IT运维管理场景,现网异构资源纳管场景、以及云经营管理辅助场景等。

面向这些场景,PA CMP拥有四大关键能力:灵活敏捷,帮助业务用户、云运营运维人员更简单敏捷地使用云和管理云;实现融合,实现多云融合、异构融合、管理融合,助力企业的多云战略落地实施,同时解决企业IT发展过程中平滑演进的问题;智能管理,面向业务提供智能化管理能力,从流程管理、权限管理、配置管理,监控告警管理、成本管理等各个维提供全方位且细颗粒度的智能特性支持;持续创新,结合平安自身深度实践,在金融安全合规、等保合规、监管审计、经营决策等各种业务场景持续提供创新管理能力整合。

PA CMP 5.0新版本八大特性增强

为进一步增强多云和异构资源融合,以及面向业务提供更敏捷的云使用与管理能力,平安云管理平台PA CMP 5.0重点对八大特性进行增强:

多云与异构纳管能力全面提升

支持平安私有云、FusionSphere、 VMware、OpenStack、Power VM等私有云及虚拟化环境纳管;支持平安公有云、平安金融云、平安政务云,阿里云、腾讯云、华为云等公有云纳管;企业用户通过简单的配置对接后即可将云资源构建统一异构资源池,实现资源混合编排;在VMware对接上,除了支持纳管资源池管理,监控配置管理、事件管理同步等特性外,还新增支持同vCenter、跨vCenter计算存储资源迁移等高级管理功能。

图2-云资源列表.jpg

资源生命周期管理面向业务应用优化

支持云资源按照业务应用需求,进行批量的集群化部署、交付,管理和运维等生命周期管理。同时也支持按业务所需,灵活选择中间件安装,并实现自动化安装与管理。

image.png

金融云物理机管理平台整合

对接平安金融云物理机管理平台BMP,实现 X86及ARM物理机的全生命周期管理的完整覆盖;整合包括金融云服务器BMS的可信管理、安全组管理、健康管理、智能告警等能力;在满足监管、高性能计算、核心数据库等场景为金融客户提供“硬件+应用+场景+管理”全套云解决方案。

图4.jpg

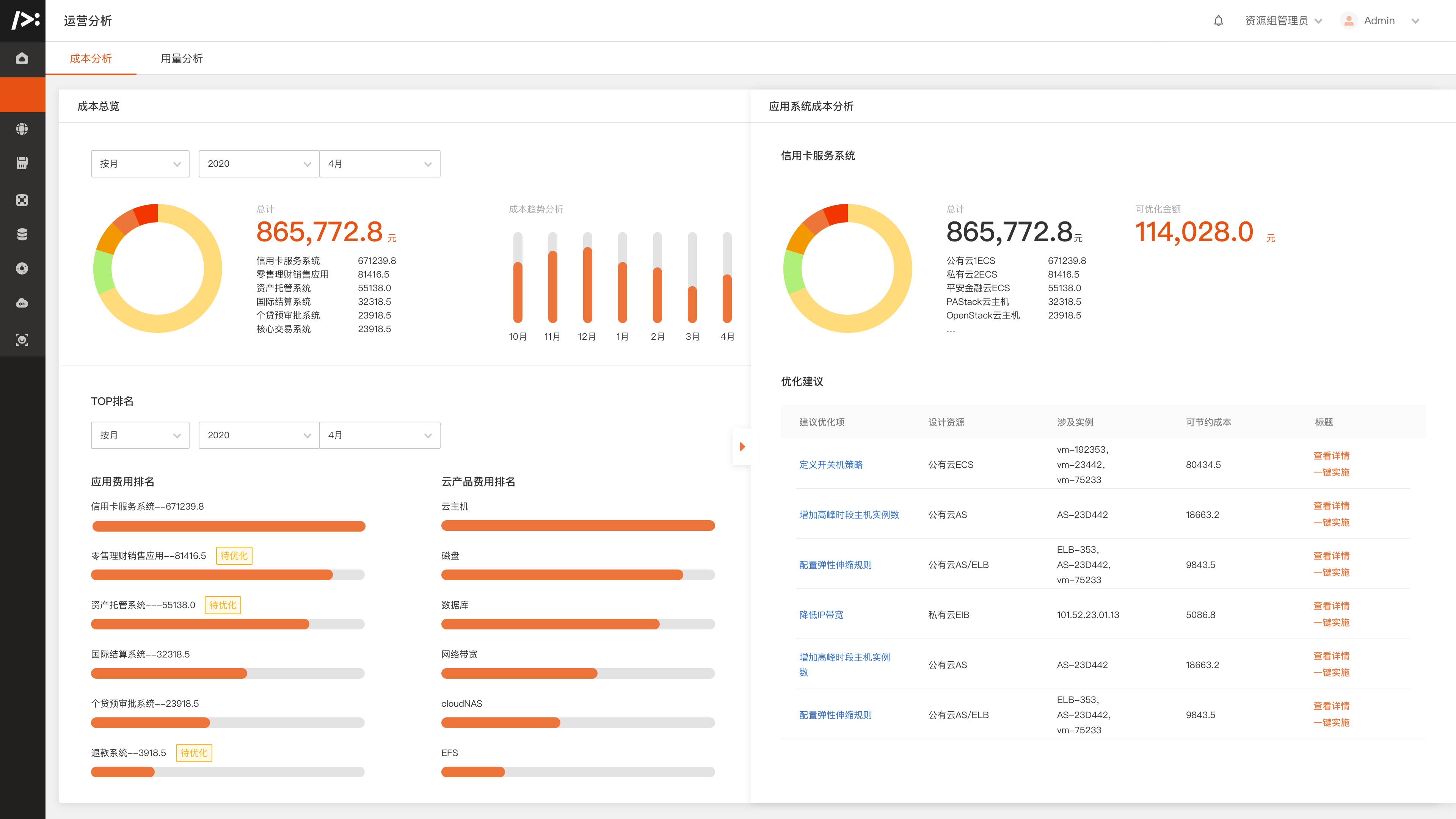
成本管控分析能力提升

提供全方位、多维度、细粒度的资源成本分析与资源用量报表,同时支持历史数据比对及异常支出提醒,全面提升云资源成本与配额管控能力。

图5-运营分析.png

自动化巡检与批量执行增强

支持自定义的周期性、重复性自动化运维脚本编排或文件分发,更好地覆盖运维自动化场景,如自动化巡检,批量补丁下发等。

图6-零售理财销售应用系统-部署图.png

升级全链路立体监控

实现从物理层、云资源层、云服务层到应用层的全链路多维度监控,帮助运维人员更加快速定位业务问题,提升事件响应速度。

图7.JPG

新增AI动态阈值告警功能

基于深度学习的AI算法模型,根据历史监控数据完成训练后,可从监控上报数据的波动情况自动判断和出发告警,与手动设置阈值相比提升告警精确度,并减少无效告警,大幅提升运维效率。

图8-零售理财销售应用系统-实时监控.png

备份运营管理能力整合整合

UBRS商业备份数字化运营管理模块;支持数据库、文件、虚拟机等各类备份场景的集中管控,大幅提升备份交付效率和降低备份人力成本;面向金融领域关注的合规与风控需求,UBRS提供一键自助恢复演练,运维运营数据分析洞察等能力,助力客户实现合规确保以及提前风险洞察。

平安私有云持续助力客户实现云战略落地,赋能五大生态圈

自推出市场以来,平安私有云一直致力于助力五大生态圈客户落地云战略。PA Stack与PA CMP构建的私有云整体解决方案已在金融、政府,智慧企业等领域落地成功实践案例,包括:广东教育考试院智慧考务云项目、某法院“智慧法院”专有云项目,某省会城市“智慧财政云”项目等。

在广东考试院智慧考务云项目中,平安为客户制定了混合云基础设施解决方案;PA CMP实现新建公有云与私有云资源自动化运营运维的同时,对考试院已有物理资源进行统一纳管;满足客户快速部署上线,资源弹性灵活,核心数据安全,高效运营运维等要求。

在某省会城市“智慧财政云”云项目中,平安基于PA Stack和PA CMP部署了私有云IaaS服务与云管理平台;在不改变现网、应用不停机前提下,PA CMP对客户现网IT设备进行统一管理, 并纳管现网VMware ESXi资源池,实现异构资源统一管理和一站式运维,大幅降低了IT管理成本以及提升了运维效率。

未来,平安私有云解决方案会继续致力于帮助解决客户在不同云演进过程的实际落地与持续优化的问题,让客户通过云计算,实现更敏捷灵活的IT资源,更高效的IT服务,赋能更智能更多元化的业务应用,使能更快速的业务创新,为企业数字化转型持续成功提供强力引擎加速。

THE END
广告、内容合作请点击这里 寻求合作
免责声明:本文系转载,版权归原作者所有;旨在传递信息,不代表砍柴网的观点和立场。

相关热点

相关推荐

1
3